【導讀】T/R組件波束控制電路是有源相控陣雷達上的關鍵元器件。由于具有專用性,波束控制電路的測試比較麻煩。本文分析了波束控制電路的主要內部結構,找出電路測試中的難點,提出一種解決方案,并給出設計原理與結構,為該類電路的測試提供了一種簡化的思路。
信息技術的發展早已滲透到國民經濟的各個領域,而雷達技術自問世以來就已經在軍事領域發揮著舉足輕重的作用。為適應人造地球衛星及彈道導彈的觀測要求,有源相控陣雷達技術獲得了飛速發展。
T/R組件波束控制電路是有源相控陣雷達上的關鍵元器件。波束控制電路一般為定制專用芯片,不同的波控電路差異較大,但是其主要的工作原理及內部結構大致相同。由于具有專用性,波束控制電路的測試比較麻煩。本文分析了波束控制電路的主要內部結構,找出電路測試中的難點,提出一種解決方案,并給出設計原理與結構,為該類電路的測試提供了一種簡化的思路。
2 波束控制電路原理及測試難點
波束控制電路中大多是專用電路,但是其主要原理及內部結構大致相同,主要包括串并轉換、故障檢測、控制信號三部分。串并轉換實現將多位串行數據轉換成并行數據,經驅動輸出,后接組件移相器、衰減器。因用戶需求不同,串行數據位數也有較大差異,有26位,也有50位,甚至更高位數。故障檢測主要用于實現奇偶效驗、并串轉換輸出,有些波控電路還具有一些模擬檢測功能,如欠壓保護??刂菩盘柌糠种饕且恍┻壿嫻δ苄盘?,用于組件控制信號。因此,波束控制電路可以說是集時序邏輯和組合邏輯于一體的數字模擬集成電路。
圖1和圖2分別示出一種波束控制電路的工作原理及時序,其內部結構包括上述三個部分??梢钥闯?,波束控制電路的測試難點有以下幾個方面:
1)輸入信號較多,而且輸入信號之間有著嚴格的時序關系,這是數字電路的特點;
2)輸出信號較多,其中有正電源輸出,也有負電源輸出,而且波控輸出負電平電壓與很多大型測試設備接口不兼容;
3)邏輯組合關系較復雜,測試時需要大量的向量存儲空間;
4)自檢信號的測試不太好處理。

圖1 波束控制電路工作原理

圖2 波束控制電路工作時序
[page]
3 測試方案
圖3所示為本文提出的測試解決方案。要解決波控電路輸入信號多且輸入信號之間有著嚴格的時序關系這一問題,可選用可編程器件(如FPGA,CPLD)來產生需要的信號。由于在測試波控電路時需要嚴格控制輸入高、低電平電壓,因此,在測試篩選時,去掉那些因工藝制造過程造成的輸入翻轉電平有缺陷的電路,可編程器件輸出不能直接傳輸給被測器件,需要加一級電平轉換驅動電路,才能滿足波控電路輸入測試要求。

圖3 波束控制電路測試方案
波束控制電路中最重要的參數就是功能測試的結果。由于輸出通道較多,邏輯關系比較復雜,測試向量較多,測試時無法窮舉所有邏輯關系,在實際測試時,常常選用部分真值表作為功能判斷依據。表1為一個常見的波控電路真值表,這種表格形式便于測試判斷。
表1 波束控制電路真值表

顯然,對于這種邏輯關系的判斷,最好的方式是采用現場可編程器件。可編程器件具有較多的IO資源,而且內部有一定的儲存空間,還可以進行邏輯運算,提高測試效率。
一般來說,波束控制電路輸出與可編程器件之間不兼容,不能直接連接,因此需要選擇一種方式解決電平不兼容的問題。有兩種比較簡單的方式:一種是采用電阻網絡,另一種是采用電平轉換接口芯片。這兩種方式各有優缺點:電阻網絡結構簡單,成本低,但是靈活性差;電平轉換接口芯片相對復雜一些,成本也相應較高,但是設計靈活。
本文推薦采用第二種方法,因為波束控制芯片輸出模式很可能會有很多種,比如0~-5V輸出,或0~5V輸出,或兩者皆有。利用比較器實現電平轉換是比較好的選擇。
至于時間參數及一些靜態參數的判斷,可以通過GPIB程控示波器和數字萬用表直接進行測試,從而保證參數的測試精度。
4 設計實例
實驗中,預設輸入信號通道16位,頻率范圍為0~40MHz,輸入電平范圍為-5~8V可調,輸出信號通道64位可選,這些能滿足大部分常規波控電路的測試要求。
4.1 驅動電路
驅動電路選用Intersil公司的EL7457,該電路最大驅動能力可達到2A,4路輸入4路輸出,最高頻率可達到40MHz,輸出高電平范圍為-2~16.5V,輸出低電平范圍為-5~8V,完全滿足常規波控電路輸入要求。驅動電路原理如圖4所示,其中,R1~R4是串接的小電阻,用于減小輸出波形過沖,L和H 為設置的輸出高、低電平值,這樣設計的好處是輸入高、低電平可調,且不影響輸入時序。

圖4 驅動電路原理
[page]
4.2 比較器
比較器選用Maxim公司推出的一款高速、低壓差比較器MAX901,可以雙電源供電,也可以單電源供電,輸出電壓可以根據用戶要求進行設置。電路外圍設計如圖5所示。CHV 為比較電壓設置,CH1~CH4為被測器件輸出端口,FCH1~FCH4為FPGA 接收端口。通過設置MAX901比較電壓,可以測試器件不同電壓輸出時的邏輯功能。D1~D4的作用是指示,方便調試。

圖5 比較器電路原理
4.3 可編程部分
可編程器件選用Xilinx 的一款低端產品XC3S50AN,這是因為測試中僅利用豐富的IO資源和向量存儲,沒有太高的要求,選用低端產品就足夠了。圖6所示為JTAG的配置,用于FPGA程序下載。電源模塊電路原理如圖7所示,只需兩種電源,內核為1.2V,輔助電壓及端口電壓設置成3.3V。

圖6 JTAG 配置

圖7 電源模塊電路原理
[page]
時序仿真可以采用兩個可編程器件,一個用于數據發送及開關控制,另一個用于數據接收及功能判斷。圖8所示為數據發送FPGA 的仿真波形,S為FPGA輸出開關控制信號;delay_sn,delay_clk,delay_clr三個信號為開關控制輸入信號,實現將串行數據并行輸出;P為FPGA輸出給被測器件的信號,由dutin_r,dutin_s,dutin_clk,dutin_clr,IN 控制輸入??梢钥闯?,用FPGA產生時序是比較理想的選擇。

圖8 輸入時序仿真
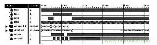
圖9所示為數據接收FPGA仿真波形。CH 接收存儲被測器件邏輯值,datain,dataclk,address用于設置理想邏輯值。PASS,FAIL 為輸出狀態指示。

圖9 功能判斷仿真
4.4 測試結果
圖10所示為按本文方案制作的波控電路測試系統照片。左上圖為兩個FPGA,一個用于數據發送,一個用于數據接收判斷;右上圖為系統電源模塊,下圖為系統組合。該系統可實現16位以內輸入,64位以內輸出的常規波束控制電路的全參數測試。表2列出一款32位T/R組件波束控制電路實測結果。其中,比較器的比較電平設置為4.8V和0.2V,因此,輸出高電平≥4.8V,低電平≤0.2V。

圖10 波控電路測試系統實物照片
表2 測試結果

5 結論
波束控制電路專用性強,輸入輸出接口較多,時序嚴格,邏輯功能復雜,其測試較為復雜。本文提出一種測試方案。該方案簡單,易于實現,充分利用FPGA豐富的IO 資源及可編程特點,很好地解決了波束控制電路測試中的難點。同時,該方法易于實現常規波控電路測試系統的通用性,僅僅需要定義好測試系統轉接部分的輸入接口,以及編寫不同的發送和接收程序,便可實現常規波控電路的通用性。




